Market Insights
Our "Market Insights" is designed to provide you with a comprehensive view of market trends and consumer behavior, empowering data-driven decisions that extend beyond individual pricing strategies. It is comprised of two primary tools that provide a panoramic view of the market:
Social Media Purchasing Power Chart
This chart utilizes aggregated data from all studies conducted on the platform to determine and visualize which social media platform has the most purchasing power. It provides an intuitive, at-a-glance view of consumer spending trends. By understanding where purchasing power is concentrated across markets, businesses can optimize their marketing spend and digital strategy to target the most profitable channels.
You can select and analyze data over different time horizons: the latest month, the last two months, or the last three months. This allows for a granular analysis of short-term trends.

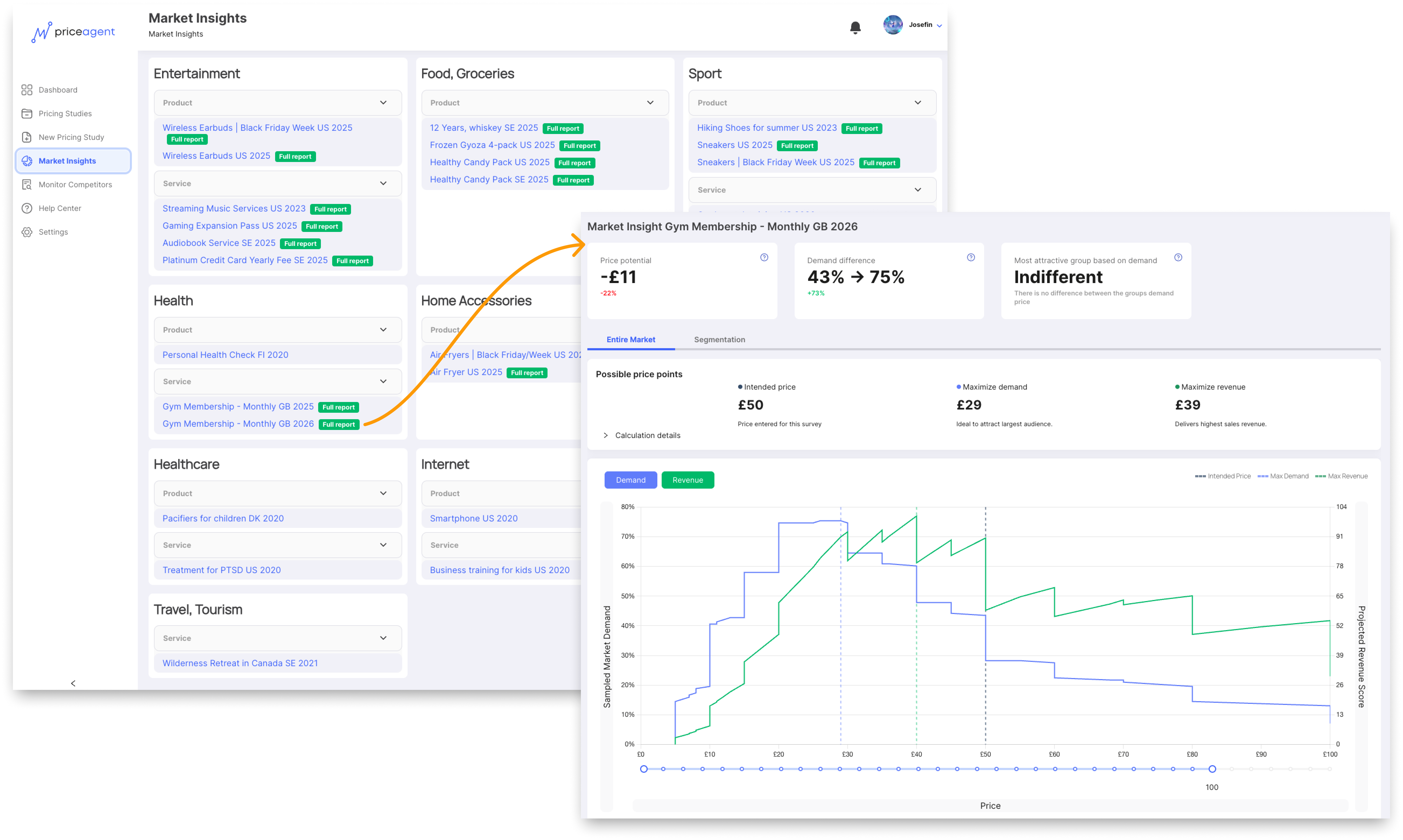
Market Studies Library
The library provides access to a collection of studies from across the Priceagent platform. This enables you to see pricing trends, demand curves, and willingness-to-pay insights across different industries. This data can help you discover which product features or attributes drive the highest willingness to pay within a specific sector, informing product development and feature prioritization.